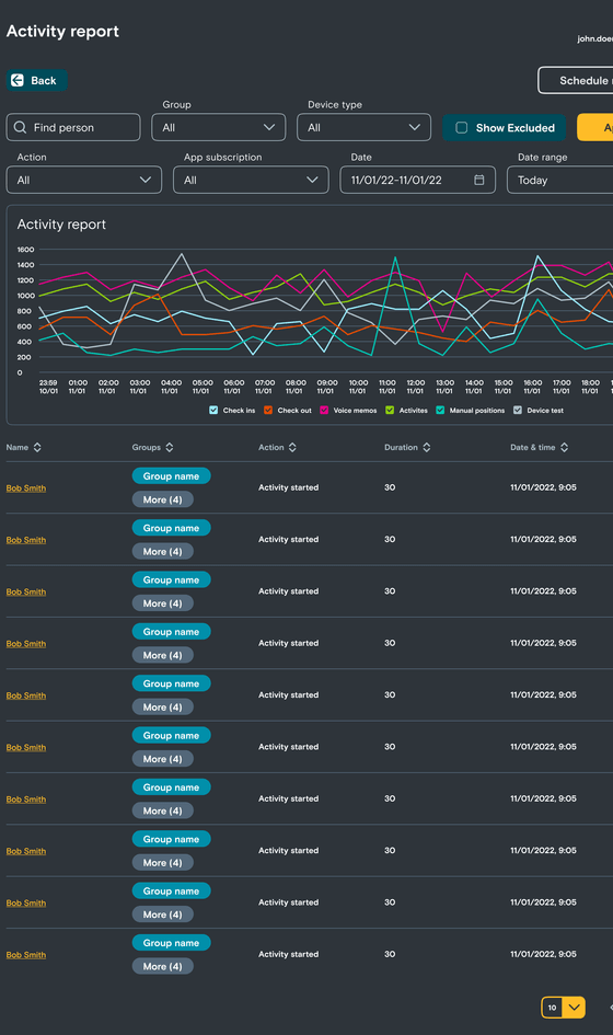
ACTIVITY REPORT FILTERS
Check the actions taken by users within your team, group or account. Use the report filters to display the actions and timeframe you specifically want to view. This report provides detailed activity with timestamps, so we recommend running this for shorter time periods or specific teams or people for better performance.
Select the filters you require then click the Apply button to update the report.